您好!欢迎光临佳洁纯水设备官方网站!本站热搜关键词:纯水设备 | 水处理设备 | 超纯水设备 | 中水回用设备
 
纯水设备,水处理设备,超纯水设备,纯净水设备,反渗透水处理设备厂,东莞超纯水设备生产厂家,纯净水生产设备厂家,广东水处理厂  
 
 
    关于佳洁
    联系我们

免费咨询热线:18122801979
地址:广东省东莞市长安镇江贝社区聚怡路5号
电话:18122801979
传真:0769-85376061
联系人:贺工
Email:dgjiajie11@163.com

佳洁指南 当前位置:东莞佳洁纯水设备 > 关于佳洁 > 热点新闻 > 佳洁指南 >
陕西高纯水设备厂
发布时间:1970年01月01日 08时01分00秒 共阅 [  ] 次

          东莞佳洁纯水设备小编为要找陕西高纯水设备厂的客户解答:高纯水是化学纯度极高的水,其中的杂质的含量小于0.1mg/L,一般在电子、医药、航天或其他特殊行业工艺生产中,为了达到产品所需工艺用水,一般需要电导率0.055μS/cm(电阻率18.2 MΩ?cm)的理论纯水,统称为高纯水或超纯水。目前人们制成的高纯水的纯度已经达到99.999999%,其中杂质含量低于0.01mg/L,将水中的导电介质几乎全部去除,又将水中不离解的胶体物质、气体和有机物均去除至很低程度的水。高纯水的含盐量在0. 3mg/L以下,电导率小于0. 2μs/cm。

二、陕西高纯水设备概述
高纯设备主要采用RO反渗透纯水设备和EDI高纯水设备联合工艺,采用稳定性强的EDI模块作为反渗透设备后的二次除盐设备,可以制取出高达10-18.2MΩ.CM。

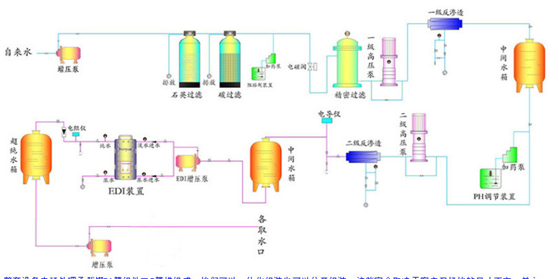
三、 陕西高纯水设备工艺图

原水箱→原水泵→加药装置→多介质过滤器→加药装置→活性碳过滤器→全自动软化器→保安过滤器→一级高压泵→一级反渗透系统→中间水箱→二级高压泵→二级反渗透系统→纯水箱→纯水泵→TOC分解器→脱气膜→精密过滤器→EDI装置→纯水箱→纯水泵→抛光混床→膜过滤器→生产线用水点。

 陕西高纯水设备性能优势

1、可连续,稳定地生产高品质纯水,无需因树脂再生而停机;

2、无污染物排放,既环保又省去了废液处理的投资;

3、设备结构紧凑,占地面积小,节省空间,同时还具有节能优点;

4、出厂完成装置调试,现场工作量小,上岗培训容易;

5、日常保养,操作简单,劳动强度低。

6、脱盐率大于99.9%,效率远远高于两级反渗透和单纯的离子交换。

五、陕西高纯水设备主要应用行业

1、电厂化学水处理;

2、电子、半导体、精密机械行业超纯水;

3、食品、饮料、饮用水的制备;

4、小型纯水站,团体饮用纯水;

5、精细化工、精尖学科用水;

6、其他行业所需的高纯水制备;

7、制药工业工艺用水;

8、海水、苦咸水的淡化;

陕西高纯水设备怎么选?

1. 明确自己产水的用途,明确了用途就知道了需要的产水水质,因为不同行业对产水水质要求不尽相同的,据此可以确定用水的电导率要求,从而大致确定设备类型。

2. 要了解自己所在使用区域水源和水质情况,根据原水类型确定机器所属大类。根据原水硬度、泥沙悬浮物含量等指标确定是否需要另外选配预处理器。

3. 了解自己对取水方式、安装摆放、产品外观的需求,根据以上的需求来选择更适合您的设备,不但给您的日常工作带来方便而且更省心。

陕西高纯水设备厂家怎么选?

1. 有许多纯水设备厂家不具备制造纯水设备的专业能力。收到订单后,他们将选择外包模式选择其他制造商进行生产。更改制造商名称后,将自己的徽标更改为自己的商品。后续的质量保证不能完成制造商不能选择的类型。选择时必须熟悉制造商的技术人员、施工等级证书和设备制造团队。

2. 首先看看框架,没有凹凸不平,焊缝也光滑。全身是一种沉重的感觉。看管路的连接,管路连接横平竖直;管路的材料和高压部件的材料通常由不锈钢管或聚氯乙烯管件制成。不锈钢管件表面应均匀,活结应打开以查看其厚度。

3. 聚氯乙烯管取决于颜色,通常是深灰色和均匀的颜色,这将打开一个松散的结在管道厚度的外观,和正规制造商相对较重。

4. 现场检查厂家的具体生产能力和售后情况。了解合作厂商的生产资质和相关证书,了解所有零部件供应商的情况。不同行业采用纯水设备,不同的设备型号和工艺要求。这取决于需水量和应用行业。

    佳洁纯水设备有限公司位于国际制造名镇东莞长安镇,占地面积5000平方米,是一家20年专注水处理环保系统的高新技术企业,主要生产经营反渗透纯水,离子交换,中水回用,循环水预处理,edi,员工直饮水,生活饮用水,净化水处理设备。现已成为研发,生产销售,安装为一体的专业净水处理的设备公司,已连续5年无质量投诉的实力商家,还是富士康的优质供应商。

    水处理设备已广泛应用于:电镀,表面处理电子光伏,食品饮料,化妆品化工,洗涤,照明灯饰,光电光学,半导体,涂装,制药,油漆油墨,电池,印染,垃圾渗透液,煤炭渗透液,造纸触摸屏,玻璃,眼镜,线路板,电路板实验室,灯饰,别墅,度假村。公司承接水处理工程设计,制造,安装,调试维修,出租,托管及提供相关技术服务与指导。


专业水处理的疑难问题,产品选型问题,可以单击下面的微信二维码电话联系贺工在线指导,长按微信二维码可自动识别添加贺工微信沟通解决您的疑难问题

佳洁纯水资深技术贺工纯水设备离子交换,中水回用循环水预处理,edi员工直饮水,生活饮用水,净化水处理设备。

相关推荐

  • [技术问答]十八大以来生态文明建设成果述评 守住美丽幸福 -纯水设备及超纯水设备配件厂家
  • [技术问答]广州洗车废水处理设备工艺_广州洗车废水处理公司技术介绍
  • [技术问答]大蒜废水设备多少钱
  • [技术问答]宜春餐厨垃圾处理设备工艺_宜春餐厨垃圾处理公司技术介绍
  • [技术问答]计量泵的技术工艺充分满足现代化工业生产的需
  • [技术问答]国家发展改革委30日上午召开专题新闻发布会 介绍西部大开发进展情况-纯水设备及超纯水设备配件厂家
  • [技术问答]水处理设备中的泵大部分都是这么坏的-纯水设备及超纯水设备配件厂家
  • [技术问答]政府工作报告13项修改涉及生态环境保护领域-纯水设备及超纯水设备配件厂家
  • [技术问答]溶解氧分析仪的校准方法-佳洁纯水设备
  • [技术问答]宿迁化纤厂纯水设备
  • 其它纯水设备或纯水设备配件
    纯水设备购买请联系我们:
    咨询热线:18122801979
    传真: 0769-85376061
    联系人:贺工
    E-mail:sales@gd-jiajie.com
    dgjiajie11@163.com
    网址: www.gd-jiajie.com
    地址: 广东省东莞市长安镇江贝社区聚怡路5号

    佳洁纯水设备主要生产经营反渗透纯水,离子交换,中水回用,循环水预处理,edi,员工直饮水,生活饮用水,净化水处理设备。现已成为研发,生产销售,安装为一体的专业净水处理的设备公司,已连续5年无质量投诉的实力商家

     
    打印此页】 【返回
        咨询热线:18122801979
    地址:广东省东莞市长安镇江贝社区聚怡路5号
    电话:18122801979 
    传真:0769-85376061
    联系人:贺工
    E-mail:dgjiajie11@163.com
    Copyright © 东莞佳洁纯水设备 All Rghts Reserved.   粤ICP备16094686号